大型干粉砂浆生产线(年产10万吨以上)

大型干粉砂浆生产线(年产10万吨以上)适用范围适用于:玻化微珠砂浆、砌筑砂浆、抹灰砂浆、界面剂、磁砖粘合剂、填缝剂、内外墙腻子、防水砂浆、地坪砂浆、自流平砂浆、修补砂浆、早强砂浆、粉沫涂料、彩色装饰砂浆、保温砂浆、无收缩灌浆、干拌砂浆等的规模生产。
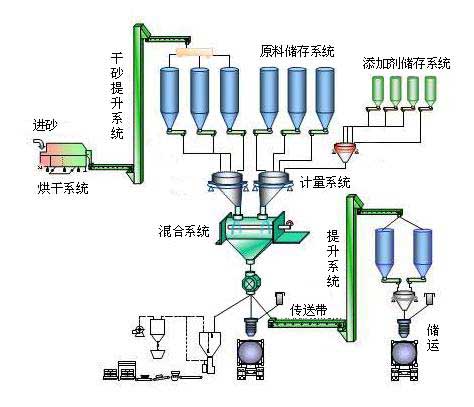
大型干粉砂浆生产线(年产10万吨以上)工作原理大型干粉砂浆生产线涵盖了:原料储存-砂粒烘干-计量配料-物料混合搅拌-成品包装,以及干粉砂浆生产流程中的原料输送、提升和除尘等工艺流程。
大型干粉砂浆生产线(年产10万吨以上)介绍干粉砂浆生产线成套配置:

YT-WZ-8型无重力混合机/YT-F-8型犁刀式混合机(设备数量及型号可根据用户产量配置)
筛分干砂系统
原料提升系统
原料储存系统
原料计量系统
包装运输系统
大型干粉砂浆生产线适用于普通干混砂浆大批量生产,且需要非常稳定的市场,初期投资及投资风险大。只要市场需求稳定,利润可观。
留言询价:(如需即刻回复,请致电IM官方版
成都石板滩厂区:4006-269-369(免长途费)028-83968368)
当前位置:
更新中,暂停下载!